Full Stack Observability Implementation
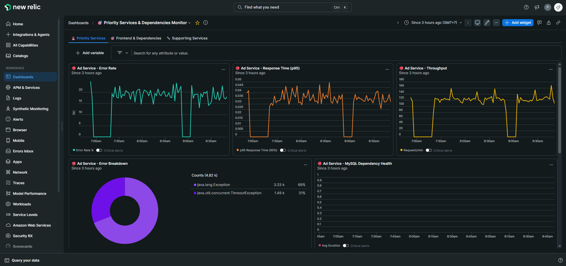
MTTD and MTTR improved noticeably across engagements. Teams that used to jump between more than three disconnected monitoring tools can now trace root cause from a single platform. Recurring incidents started getting caught before users noticed, reducing reactive support load in the process.




